SWIFT
Software Wildau Investment and Financial Trading

Projektidee & Vision
Im Rahmen der Wildauer Software Fabrik haben wir (das SWIFT-Team) es uns zur Aufgabe gemacht, den Aktienmarkt zu revolutionieren und dies innerhalb des SoSe 2025 sowie des WiSe 2025/26!
Der Name SWIFT steht dabei für Software Wildau Investment and Financial Trading. Genau dies stellt auch unsere Grundidee dar: Wir wollen eine Verbindung zwischen Spiel und Aktienhandel schaffen.
Die Idee, ein Aktienspiel zu entwickeln, hatten bereits viele Publisher. Sie stellt dementsprechend nichts Neues dar. Diese setzen jedoch auf bunte und farbenreiche Spiele, nutzen Aktienkurse und Unternehmen, die sie selbst erfunden haben, und arbeiten dabei oft mit Zusatzelementen, die die Komponente des Handelns in den Hintergrund stellen.
Als wir das sahen, dachten wir: DAS GEHT BESSER!
Aus diesem Grund haben wir von SWIFT uns zusammengesetzt und eine Idee entwickelt, die es so auf dem Markt noch nicht gab! Ein Aktienspiel, das den Spielaspekt nicht verliert, aber das Handeln in den Vordergrund stellt.
Unser Ziel ist es, dass Nutzer den Aktienmarkt in einer sicheren Umgebung ohne das Risiko des Kapitalverlustes erleben können. Dies haben wir uns zur Aufgabe gemacht und dabei ein Konzept entwickelt, das sich an etablierten Brokern orientiert, also bereits funktionierende Best Practices nutzt, und trotzdem ein neues Element hinzufügt. Dieses Element ist unsere Spielkomponente, die den Spielspaß garantiert!
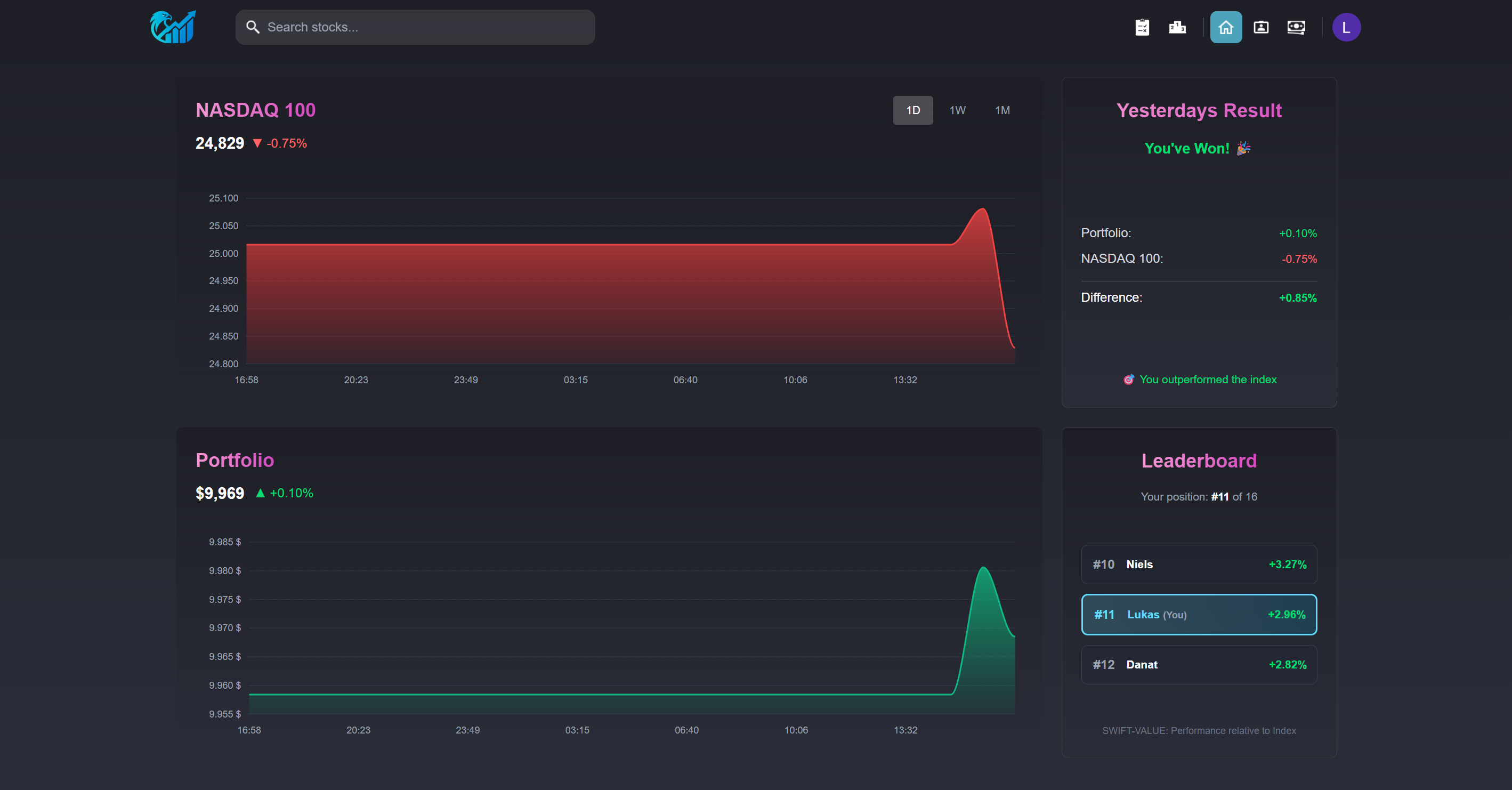
Sie ist ein Kampf gegen den Markt selbst. Dabei tritt man mit seinen eigenen Aktien und damit seinem Portfolio gegen unterschiedliche Indizes an. In jeweils dreimonatigen Seasons wechseln sich dabei die Indizes NASDAQ 100, S&P 100, Dow Jones und Russell 2000 ab. Die Bedingungen, unter denen man gegen diesen Index spielt, sind dabei real, da echte Aktienkurse verwendet werden und zum Handeln auch die Aktien des jeweiligen Index zur Verfügung stehen! So kann man sich täglich mit dem Markt messen und ihn hoffentlich irgendwann schlagen.
Reden kann man viel, wir wollen zeigen, präsentieren und alle von unserem Erfolg überzeugen!
Herausforderungen
Zu Beginn unseres Projektes vor zwei Semestern waren wir ein Team aus sieben zusammengewürfelten Studenten, einige aus dem Bachelorstudiengang Wirtschaftsinformatik und einige aus dem Master Wirtschaftsinformatik.
Unsere Skills und Herangehensweisen waren dabei sehr verschieden, und auch die Entscheidung für eine Projektidee stellte eine leichte Herausforderung dar.
Überzeugt hat uns im Endeffekt die Idee eines Aktienspiels und so kam SWIFT auf die Welt!
Als die Grundidee feststand, kam es nun zu Tests und Diskussionen.
Wie soll so ein Spiel aussehen? Was sind die wichtigen Komponenten, die wir benötigen? Wie genau ist ein solches Projekt anzugehen? Und wie kann man Spielspaß erzeugen?
Dies sind nur ein paar der vielen Fragen, die es zu klären galt!
Schnell stellten wir fest, dass die Ideen und Möglichkeiten der Entwicklung endlos sind. Ein Aspekt, der sich zu Beginn des SoSe 2025 als größte Herausforderung darstellte, war es, die aktuellen Kursdaten in einer möglichst kurzen Zeitspanne zu erhalten. Im WiSe 2025/26 hingegen galt es als Herausforderung, den Spielspaß zu kreieren und unsere bereits funktionierende App so richtig rund zu machen.
Auch die Entwicklung stellte uns vor Herausforderungen, da wir, wie gesagt, ein recht zusammengewürfeltes Team waren, bei dem die Zusammenarbeit erst erlernt werden musste.
Doch wie geht man an solche Herausforderungen heran?
Herangehensweise & Technologie
Um die technischen Herausforderungen lösen zu können, nutzten wir Tests unter einer Art Jugend-forscht-Ansatz.
Das bedeutete zu Beginn des SoSe 2025 viel Recherche zu möglichen Anbietern von Echtzeitkursdaten sowie der Auslastung von deren Grenzen.
Dabei haben wir von APIs aus dem Internet bis hin zu Python-Bibliotheken ein breites Spektrum abgedeckt, um eine passende Lösung zu finden.
Im Endeffekt stellte sich die yFinance-Bibliothek als perfekte Lösung heraus. Mit ihr können wir minütlich aktuelle Kurse abfragen, ohne dabei gebannt zu werden. Darüber hinaus bietet sie die Vielfalt, die wir im WiSe 2025/26 benötigten, um Seasons einzuführen und neue Indizes in SWIFT zu integrieren.
Auch Technologieentscheidungen für Datenbank, Frontend und Backend haben wir nicht einfach gewürfelt.
Hier nutzten wir ein Zusammenspiel aus Teamerfahrungen und Lasttests. So entschieden wir uns für Technologien, in denen Teammitglieder bereits Erfahrungen sammeln konnten. Dadurch haben wir sichergestellt, dass es Ansprechpartner bei Fragen gibt und somit Teammitglieder, die noch weniger Erfahrung hatten, einen leichteren Einstieg fanden.
Dennoch mussten die Technologien mit der Masse an Daten klarkommen. Dies wurde im Vorfeld durch Lasttests verifiziert und somit eine Technologieentscheidung getroffen.
Diese Entscheidung bestand auch im WiSe 2025/26 weiter und wurde durch leichte Anpassungen ergänzt. So benötigten wir für die neu eingeführten Achievements einen eigenen Service, der die Überprüfung und Erreichung dieser anstößt. Da wir bereits einen Service besaßen, der seine Aufgaben problemlos und ohne Ausfälle erledigte, war die Entscheidung für die Technologien des neuen Services schnell gefällt. Damit nutzten wir die bereits bekannte Infrastruktur in Form von Node.js und Express erneut und kreierten so einen zweiten zuverlässigen Service.
Auch andere Änderungen wie die bereits erwähnten Seasons, Orders und ein globales Leaderboard konnten mit dem bereits zu Beginn gewählten Tech-Stack umgesetzt werden, womit unsere Entscheidung sich als variabel und vielfältig genug herausstellte.
Im Endeffekt sorgte dies für den folgenden, abschließend vorhandenen Tech-Stack:
- Frontend: Next.js
- Backend: Java, SpringBoot
- Kursdaten-Service: Node.js, Express, Python (yFinance)
- Achievement-Service: Node.js, Express
- Datenbank: PostgreSQL

Teamorganisation
Auch die zwischenmenschlichen Herausforderungen gingen wir über zwei Semester gemeinsam an. So mussten wir als Team eine Einteilung finden, in der sowohl produktiv als auch konstruktiv gearbeitet werden kann.
Nach den ersten Wochen des Projektes zeichnete sich dabei ab, wer welche Aufgaben übernehmen und wer am besten in welchem Bereich eingesetzt werden kann.
Wir wählten zu Beginn des SoSe 2025 eine erste Einteilung in zwei Teams (Frontend und Backend). Diese Entscheidung wurde durch sich ändernde Anforderungen zu Beginn des WiSe 2025/26 noch einmal überdacht und in Grundzügen angepasst. Die Grundstrukturen blieben gleich, dennoch wurde ein Marketingteam gegründet, welches die Vermarktung von SWIFT, beispielsweise in Form eines Videos, übernahm.
Die letztendliche Teamaufteilung geschah nach individuellen Stärken und nahm folgende Gestalt an:
| SoSe 2025 | |
|---|---|
| Name | Aufgabe |
| Paul Lorenz | Developer (Team Frontend), PO |
| Niels Grosche | Developer (Team Frontend) |
| Enrico Wölck | Developer (Team Frontend) |
| Danat Bolatbek | Developer (Team Backend) |
| Laurentz Borowsky | Developer (Team Backend) |
| Niklas Wieling | Developer (Team Backend) |
| Lukas Sontowski | Developer (Team Backend), Scrum Master |
| WiSe 2025/26 | |
|---|---|
| Name | Aufgabe |
| Paul Lorenz | Developer (Team Frontend), PO |
| Niels Grosche | Developer (Team Frontend) |
| Enrico Wölck | Developer (Team Frontend) |
| Danat Bolatbek | Developer (Team Backend) |
| Laurentz Borowsky | Videocreator (Team Marketing) |
| Niklas Wieling | Developer (Team Backend) |
| Lukas Sontowski | Developer (Team Backend), Scrum Master |
Wie man sieht, gab es noch zwei Sonderaufgaben, die verteilt wurden. So übernahm Paul als Hauptideengeber für beide Semester die Aufgabe des Product Owners und hatte damit stets die Grundrichtung der Entwicklung im Blick.
Lukas hingegen übernahm, ebenfalls für zwei Semester, die Aufgabe des Scrum Masters und überprüfte damit die Arbeitsweise sowie die grundsätzliche Arbeit innerhalb der Sprints.
Lösung
Innerhalb der beiden WSF-Semester haben wir es geschafft, in unserer Teamkonstellation viel zu erreichen.
Wir besitzen eine Web-App, welche im Netz erreichbar ist. Sie besitzt einen klaren Spielfaktor, welcher durch Achievements und damit einhergehende Belohnungen zum Spielen animiert. Die Belohnungen können aber nicht nur einen selbst erfreuen. Als professioneller Trader bei SWIFT will man seine Erfolge mit anderen Spielern teilen, weshalb diese über das Leaderboard ersichtlich gemacht werden können. Das Spiel gegen die verschiedenen Indizes sowie gegen andere Spieler klappt dabei problemlos und erhöht durch Echtdaten den Spaßfaktor ungemein.
Der Ansatz als Web-App wurde dabei gewählt, um SWIFT mit all seinen Vorzügen einer möglichst großen Nutzergruppe zur Verfügung stellen zu können.
Auch der Fokus auf den Handel mit Aktien wurde beibehalten und durch Orders immer weiter entwickelt, womit wir unserer Vision treu geblieben sind.
Doch warum nur unsere Lösung beschreiben, wenn ihr selbst einmal in das SWIFT-Universum eintreten könnt? Dabei ist es euch möglich, ganz ohne Risiken eure Trading-Skills zu beweisen oder sogar zu verbessern.
Egal ob Anfänger oder Profi-Trader. Jeder kann durch SWIFT lernen und den Markt aus einer anderen Perspektive erleben.
Und wer weiß, vielleicht bist DU ja sogar besser als der Markt!
Fazit
Unsere anfängliche Idee, ein Singleplayer-Aktienspiel zu entwickeln, bei dem man gegen den NASDAQ 100 antritt, wurde zum Leben erweckt.
Doch haben wir viel mehr als nur das erreicht. Wir haben SWIFT zu etwas gemacht, das nicht nur beim Entwickeln, sondern auch beim Spielen Spaß macht.
Wir als Team sind stolz auf unsere Arbeit, die uns zwei Semester lang begleitet hat, und haben gelernt, dass man mit strukturierter Zusammenarbeit viel erreichen kann.
Neben Zeitmanagement und dem Erlernen von Technologien haben wir weitere Aspekte kennengelernt, die es innerhalb eines Teams zu bewältigen gilt. So sind einige Aufgaben von anderen Mitgliedern abhängig und zeitkritisch. Dies zu koordinieren und dabei in der Kommunikation immer auf dem neuesten Stand zu bleiben, ist eine Herausforderung, der wir uns gestellt haben und die wir gemeinsam angegangen sind.
Unsere SWIFT-Reise hat ein glorreiches Ende genommen!
Wer traurig über diesen Fakt ist oder selbst einmal im Rahmen eines Projektes so etwas Großes auf die Beine stellen will, den können wir beruhigen.
Das Projekt der Wildauer Software Fabrik wird weitergehen. Zwar nicht für uns, aber vielleicht für EUCH!
Und lasst euch von uns sagen: Es lohnt sich!












